在企业数字化转型的背景下,如何快速开发高效、灵活的业务应用成为企业面临的一大挑战。传统的开发模式往往需要投入大量时间和资源,而这在快速变化的市场环境中显得捉襟见肘。
通过低代码平台,开发者可以更轻松地完成复杂业务的定制化需求。平台内置了多种实用工具,从拖拽式的可视化开发到高效的自动化流程配置,大大降低了开发门槛。同时,平台支持快速上线和高效运维,不仅节省了企业的开发时间,还优化了后续的管理和维护成本。
1.架构设计与算法优化
1.1.架构创新:
低代码平台支持单体与微服务架构,结合插件与模板理念,提供高性能、易扩展的架构支持。

通过这种架构设计,低代码平台能够有效应对复杂多变的业务场景,兼顾开发效率与系统性能。
1.2.设计模式创新:
低代码平台采用 23 种经典设计模式(如模板模式、责任链模式),同时结合并发编程中的 Future 模式、Guarded 守卫模式等技术,优化代码结构,提高系统易维护性。

1.3.算法优化:
低代码平台基于快速查找算法、LRU/LFU 缓存算法、深度优化遍历算法和动态规划等技术,显著提升平台性能。

这些技术创新确保了低代码平台在面对复杂业务场景时具备卓越的表现。
2.五大技术引擎
低代码平台通过五大引擎(SQL 引擎、功能引擎、模板引擎、图表引擎、切面引擎)构建了完整的技术支撑体系:
2.1.SQL引擎:
动态生成表单所需的执行 SQL 代码,优化查询性能并确保数据完整性与安全性,适用于各种复杂的数据操作场景。

2.2.功能引擎:
模块化封装常用功能,开发人员可直接复用现有组件,从而减少重复开发工作,提高效率。

2.3.模板引擎:
支持快速创建可视化应用,统一界面设计与功能模块,简化开发过程。

2.4.图表引擎:
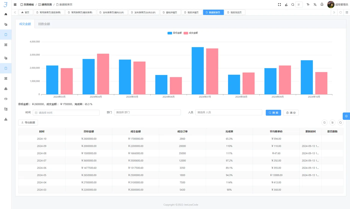
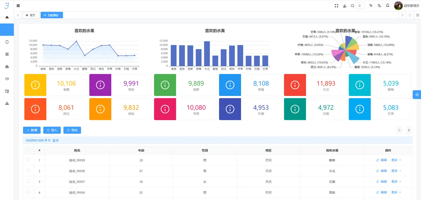
提供数据可视化工具,支持多类型动态图表生成,满足业务决策中的实时数据展示需求。

2.5.切面引擎:
支持横切关注点(如日志、安全验证)的集中处理,优化代码结构并提升系统的可维护性与稳定性。

基于这些引擎,低代码平台实现了高性能、稳定性与开发效率的有机统一,为企业提供坚# 实的技术支撑。
3.四大应用服务
低代码平台通过四大核心服务(开发服务、设计服务、图表服务、模板服务),覆盖了应用开发的各个阶段:
3.1.开发服务:
提供敏捷开发支持,帮助企业快速定制业务逻辑与功能模块,适用于复杂业务场景.

3.2.设计服务:
包括用户界面设计和用户体验优化,确保应用的使用便捷性与视觉一致性。

3.3.图表服务:
提供多维度数据可视化,助力实时监控与数据驱动决策。

3.4.模板服务:
通过丰富的预设模板,减少重复性工作,提高开发效率。

这些服务帮助企业快速适配多样化的业务场景,并灵活应对市场变化。
4.支持多种数据库
低代码平台兼容主流数据库,包括 MySQL、Oracle、PostgreSQL、达梦和 Redis 等。

这种多数据库适配能力,确保企业能够轻松应对异构数据库环境,同时提升数据存储和访问的效率与安全性。
5.丰富底层组件
低代码平台通过丰富的底层组件(如 EventBus、EDA、Fork/Join、Database Dialet)提供高度灵活的技术支持。

同时涵盖统一异常处理、租户权限管理、字典管理等功能,为开发者提供了易于扩展的开发环境。
6.支持AI 模型对接
低代码平台与主流 AI 模型无缝对接,为企业智能化应用提供支持。
平台接口简单易用,能快速嵌入智能客服、语音识别等功能,扩展企业在数据分析、预测建模和自动化流程中的能力。
7.丰富插件生态
低代码平台的插件生态覆盖了支付、短信、报表、WebSocket、规则引擎、AI 集成等多样化应用场景。插件模块化设计,帮助开发者快速响应业务需求,缩短开发周期。
- 支付插件
- 短信插件
- 邮箱插件
- 在线自定义流程
- APP/小程序/H5
- 大屏在线插件
- 报表插件
- WebSocket插件
- 规则插件
- 消息插件
- License插件
- AI插件
- 虚拟管理员插件
- ……
插件生态随着技术和业务需求的变化不断扩展和优化,确保开发工具与实际场景相契合,同时降低了企业的维护与开发成本。
8.极速开发
8.1.快速构建增删改查功能
迅速创建一个包含增删改查(CRUD)功能的应用,所有操作均可通过拖拽和可视化界面完成,简化了传统开发中的复杂流程。
8.2.图表创建一键直达
快速生成各类数据图表,只需简单配置,即可呈现数据趋势和分析结果。

低代码平台支持丰富的图表类型,如折线图、柱状图、饼图等,帮助企业快速实现数据可视化,提升决策效率。
8.3.绑定变量、计算公式、逻辑条件、弹窗设计
低代码平台提供强大的功能模块,如变量绑定、内置计算公式、灵活的逻辑条件配置和弹窗设计。

这些功能支持用户在实际业务应用中快速配置复杂的业务逻辑,确保系统响应多样化的业务需求。
8.4.开源框架、支持定制开发
低代码平台提供框架源码,方便用户根据自身需求进行定制开发,确保系统灵活性和适应性。

通过不断迭代更新,平台能够快速响应技术发展和用户需求,帮助企业大幅降低开发成本和运营开销,同时保障平台的稳定性与可靠性。
8.5.组件库丰富
低代码平台内置了丰富的组件库,涵盖不同的应用场景。

无论是数据输入、图表展示还是流程设计,都可以通过现有组件轻松实现,显著缩短开发周期,提升系统的可用性和扩展性。
8.6.自定义公式支持:52种计算公式
低代码平台内置了52种常用计算公式,用户可以根据实际业务需求进行灵活配置。
这些公式不仅提升了数据处理的效率,还能确保数据分析的准确性和有效性,适应复杂的业务计算场景。
8.7.虚拟字段、统计配置、租户权限等
低代码平台还提供了许多隐藏的强大功能,如虚拟字段定义、灵活的统计配置、强大的租户权限管理等,能够满足企业在多场景、多用户环境下的复杂业务需求。通过这些功能,企业可以进一步优化系统性能,提升整体运营效率。


表单开发-虚拟字段配置
通过这些功能,企业可以进一步优化系统性能,提升整体运营效率。
8.8.跨平台兼容
低代码平台生成的应用支持多端运行,包括Web端、移动端和小程序,帮助企业实现全渠道覆盖,进一步提升客户体验。

9.结语
低代码平台平台通过模块化设计、智能化对接以及插件生态,展现了低代码技术在企业数字化转型中的广泛适用性。其技术架构稳定、功能实现灵活、扩展能力强,不仅提升了开发效率,还在技术深度上充分体现了低代码的核心优势。

