在快速发展的数字化时代,企业对应用开发的需求呈现出“高效、高质、低成本”的迫切要求。然而,传统的软件开发方式存在开发周期长、技术门槛高、成本不可控等问题。
低代码平台通过创新的技术和智能化的工具,为企业提供了一种更灵活、更高效的开发模式,全面降低开发门槛,让更多人能够参与到数字化转型中。
1. 可视化开发:人人都能参与开发
通过图形化界面,低代码平台支持用户使用拖拽组件和简单配置的方式完成应用开发,无需精通编程。

拖拽式组件构建:
可以通过拖拽方式快速搭建工作流和界面设计,极大地简化了复杂逻辑的开发过程。

所见即所得
开发过程中,平台支持即时查看调整结果,无需反复切换工具或运行代码。

多人协作开发:
支持开发团队的实时协作,各角色可无缝共享开发进展。

2.高效数据处理:全面支持复杂业务
低代码平台针对多数据源环境设计,提供了全方位的数据管理能力:
官网地址:http://www.jeelowcode.com
动态资源分配
通过容器化部署技术(如Docker和Kubernetes),实现弹性伸缩与高效资源利用。

实时流处理:
内置分布式计算引擎,支持高并发场景下的大数据实时处理。
数据清洗与转换
支持多步骤ETL流程,便于开发人员将杂乱的数据转化为有意义的分析结果。
3.技术核心:高效引擎驱动+强大架构基础
3.1架构基础
平台采用微服务架构,结合事件驱动模式(EDA)和任务分发机制,支持高性能开发与部署。其模块化设计还确保了灵活的功能扩展。

3.2 五大核心引擎
低代码平台的五大核心引擎设计使其能够覆盖从数据处理到逻辑运算的多维度需求:
SQL引擎:
支持全面的SQL操作,快速生成标准化服务组件,减少开发者重复工作量。

功能引擎
通过支持增强逻辑(如前后置逻辑、批量操作等),灵活应对复杂业务流程。

图表引擎:
提供图表生成、分组统计及多维分析能力,满足企业级数据可视化需求。

模板引擎:
轻松创建和管理报表模板,广泛适配文档输出场景。

切面引擎
在权限控制、安全管理和数据隔离等领域提供全面支持,提升企业级系统的可靠性。

3.3丰富底层组件
EventBus,EDA,Fork/JOIN,DatabaseDialet,统一异常处理,租户处理,用户管理,角色/岗位管理,部门管理,租户权限管理,字典管理等。

3.4支持多种数据库
MySql,Oralce,PostgreSQL,达梦,Redis等。

4. 模型驱动开发:提高开发效率与应用质量
JeeLowCode通过元数据驱动的开发模式,使应用设计与实现更为高效:
自动代码生成:
根据设计模型自动生成高质量代码,支持Java、Python等多种编程语言。

智能逻辑优化
分析代码冗余并优化结构,提升系统可维护性和运行效率。

跨平台兼容:
生成代码可直接部署在不同技术栈环境中,降低技术依赖。

这一技术不仅缩短了开发周期,还确保了开发质量和代码一致性。
5. AI智能助力:全流程优化开发体验
低代码平台全面融入AI技术,让开发更加智能化:
智能代码助手:
自动补全代码、提供优化建议,提高开发效率。
智能故障排查:
实时检测代码中的逻辑错误或潜在性能问题,减少返工成本。
场景化推荐:
基于业务需求,推荐最优的功能模块和设计方案。
开放式AI接口:**
与主流AI平台(如ChatGPT、文心一言)对接,实现自然语言交互及智能化场景扩展。
6. 灵活扩展的插件生态
低代码平台提供丰富的插件生态,覆盖多种业务需求:
业务增强插件:
如支付集成、动态表单、报表输出等,满足多样化业务场景。
管理工具插件:
如权限管理、License跟踪,便于企业系统化运营。
大数据与AI插件:
接入智能算法与分析模型,支持数据驱动的决策场景。
7.即刻实现:快速部署功能与复杂业务逻辑
数据增删改查
增删改查(CRUD)功能所有操作均可通过拖拽和可视化界面完成。

图表创建一键直达
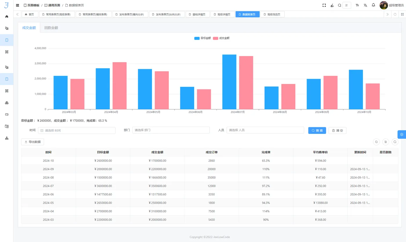
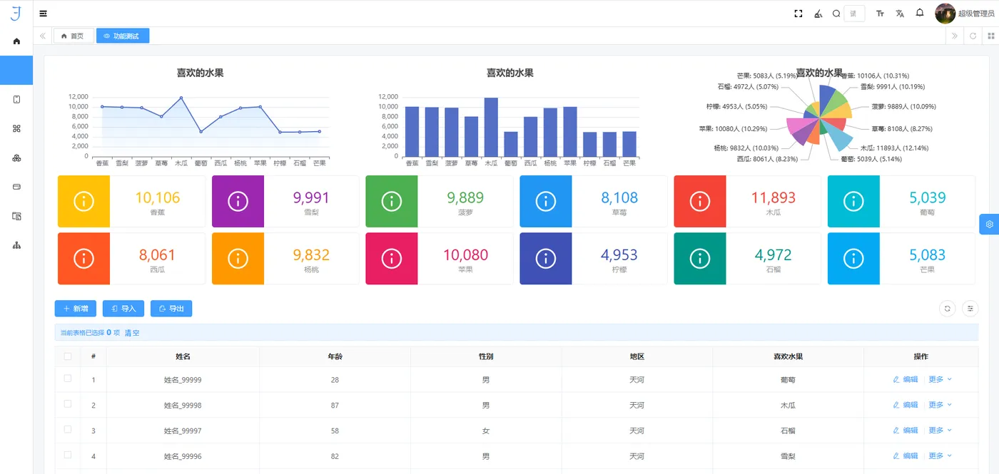
快速生成各类数据图表,只需简单配置,即可呈现数据趋势和分析结果。
支持丰富的图表类型,如折线图、柱状图、饼图等,帮助企业快速实现数据可视化,提升决策效率。

变量绑定、计算公式、逻辑条件与弹窗设计
提供多种功能模块,包括变量绑定、内置计算公式、灵活的逻辑条件配置和弹窗设计。这些功能使用户能够快速配置复杂的业务逻辑,以满足多样化的业务需求。
通过图示展示,可以直观感受这些功能在实际应用中的操作便利性与效率。
开源框架与定制开发
提供框架源码,便于用户根据特定需求进行定制开发,从而提高系统的灵活性和适应性。

源码地址:https://gitee.com/jeelowecode/JeeLowCode
平台通过不断的迭代更新,能够快速响应技术发展与用户需求,帮助企业降低开发和运营成本,同时确保系统的稳定性与可靠性。
组件库丰富:多样化选择
平台内置了丰富的组件库,覆盖不同应用场景。无论是数据输入、图表展示,还是流程设计,用户都可以利用现有组件轻松实现,显著缩短开发周期,提高系统的可用性和扩展性。

自定义公式支持:52 种计算公式
平台内置了 52 种常用计算公式,用户可以根据实际业务需求进行灵活配置。这些公式提高了数据处理的效率,确保数据分析的准确性,适应复杂的业务计算场景。
虚拟字段、统计配置与租户权限
提供多种额外功能,如虚拟字段定义、灵活的统计配置和租户权限管理等,以满足企业在多场景、多用户环境下的复杂业务需求。通过这些功能,企业可以进一步优化系统性能,提高整体运营效率。
让开发更简单、更高效
让开发变得简单,让创新触手可及!
低代码平台不仅是一个开发工具,更是一种让开发变得普惠的方式。它帮助企业降低开发成本、提升效率,同时也让更多人参与到开发过程中,释放更多创新潜力。

