- 学习目标
- 任务背景
- 任务要求
- 任务分析
- Prometheus 实战
学习目标
如下:
- 能够安装 prometheus 服务器
- 能够通过安装 node_exporter 监控远程 linux
- 能够通过安装 mysqld_exporter 监控远程 mysql 数据库
- 能够安装 grafana
- 能够在 grafana 添加 prometheus 数据源
- 能够在 grafana 添加监控 cpu 负载的图形
- 能够在 grafana 图形显示 mysql 监控数据
- 能够通过 grafana+onealert 实现报警
基于 Spring Boot + MyBatis Plus + Vue & Element 实现的后台管理系统 + 用户小程序,支持 RBAC 动态权限、多租户、数据权限、工作流、三方登录、支付、短信、商城等功能。
任务背景
某某某公司是一家电商网站,由于公司的业务快速发展,公司要求对现有机器进行业务监控,责成运维部门来实施这个项目。
基于微服务的思想,构建在 B2C 电商场景下的项目实战。核心技术栈,是 Spring Boot + Dubbo 。未来,会重构成 Spring Cloud Alibaba 。
任务要求
如下:
- 部署监控服务器,实现 7x24 实时监控
- 针对公司的业务及研发部门设计监控系统,对监控项和触发器拿出合理意见
- 做好问题预警机制,对可能出现的问题要及时告警并形成严格的处理机制
- 做好监控告警系统,要求可以实现告警分级,一级报警:电话通知;二级报警:微信通知;三级报警:邮件通知
- 处理好公司服务器异地集中监控问题,K8S 内部使用的监控系统就是普罗米修斯
任务分析
为什么要监控?答:实时收集数据,通过报警及时发现问题,及时处理。数据为优化也可以提供依据。
监控四要素:
- 监控对象 [主机状态 服务 资源 页面,url]
- 用什么监控 [zabbix-server zabbix-agent] => 普罗米修斯监控
- 什么时间监控 [7x24 5x8]
- 报警给谁 [管理员]
Prometheus 实战
Prometheus 概述
Prometheus(由 go 语言开发)是一套开源的监控&报警&时间序列数据库的组合。适合监控 docker 容器。因为 kubernetes 的流行带动了 prometheus 的发展。
https://prometheus.io/docs/introduction/overview/
时间序列数据
①什么是序列数据
时间序列数据(TimeSeries Data):按照时间顺序记录系统、设备状态变化的数据被称为时序数据。
应用的场景很多,如:
- 无人驾驶车辆运行中要记录的经度,纬度,速度,方向,旁边物体的距离等等。每时每刻都要将数据记录下来做分析。
- 某一个地区的各车辆的行驶轨迹数据
- 传统证券行业实时交易数据
- 实时运维监控数据等
②时间序列数据特点
性能好:关系型数据库对于大规模数据的处理性能糟糕。NOSQL 可以比较好的处理大规模数据,让依然比不上时间序列数据库。
存储成本低:高效的压缩算法,节省存储空间,有效降低 IO。
Prometheus 有着非常高效的时间序列数据存储方法,每个采样数据仅仅占用 3.5byte 左右空间,上百万条时间序列,30 秒间隔,保留 60 天,大概花了 200 多 G(来自官方数据)。
③Prometheus 的主要特征
如下:
- 多维度数据模型
- 灵活的查询语言
- 不依赖分布式存储,单个服务器节点是自主的
- 以 HTTP 方式,通过 pull 模型拉去时间序列数据
- 也可以通过中间网关支持 push 模型
- 通过服务发现或者静态配置,来发现目标服务对象
- 支持多种多样的图表和界面展示
④普罗米修斯架构原理
如下图:
实验环境准备
1️⃣静态 ip(要求能上外网)
2️⃣主机名
3️⃣时间同步(时间同步一定要确认一下)
4️⃣关闭防火墙,selinux
①安装 prometheus
从官网下载相应版本,安装到服务器上:
https://prometheus.io/download/
官网提供的是二进制版,解压就能用,不需要编译。
②Prometheus 界面
通过浏览器访问 http:// 服务器 IP:9090 就可以访问到 Prometheus 的主界面:
默认只监控了本机一台,点 Status→点 Targets→可以看到只监控了本机:
③主机数据展示
通过 http:// 服务器 IP:9090/metrics 可以查看到监控的数据:
在 web 主界面可以通过关键字查询监控项:
④监控远程 Linux 主机
在远程 linux 主机(被监控端 agent1)上安装 node_exporter 组件。
下载地址:
https://prometheus.io/download/
扩展:nohup 命令。如果把启动 node_exporter 的终端给关闭,那么进程也会随之关闭。nohup 命令会帮你解决这个问题。
通过浏览器访问 http:// 被监控端 IP:9100/metrics 就可以查看到 node_exporter 在被监控端收集的监控信息:
回到 Prometheus 服务器的配置文件里添加被监控机器的配置段:
回到 web 管理界面→点 Status→点 Targets→可以看到多了一台监控目标:
练习:加上本机 prometheus 的监控。答:在本机安装 node_exporter,也使用上面的方式监控起来。
⑤监控远程 MySQL
在被管理机 agent1 上安装 mysqld_exporter 组件:
回到 Prometheus 服务器的配置文件里添加被监控的 mariadb 的配置段:
回到 web 管理界面→点 Status→点 Targets→可以看到监控 mariadb 了:
Grafana 可视化图形工具
①什么是 Grafana
Grafana 是一个开源的度量分析和可视化工具,可以通过将采集的数据分析,查询,然后进行可视化的展示,并能实现报警。
网址:
https://grafana.com/
②使用 Grafana 连接 Prometheus
在 grafana 服务器上安装 grafana,下载地址:
https://grafana.com/grafana/download
通过浏览器访问 http:// grafana 服务器 IP:3000 就到了登录界面,使用默认的 admin 用户,admin 密码就可以登陆了。
下面我们把 Prometheus 服务器收集的数据做为一个数据源添加到 grafana,让 grafana 可以得到 Prometheus 的数据。
然后为添加好的数据源做图形显示:
点击保存:
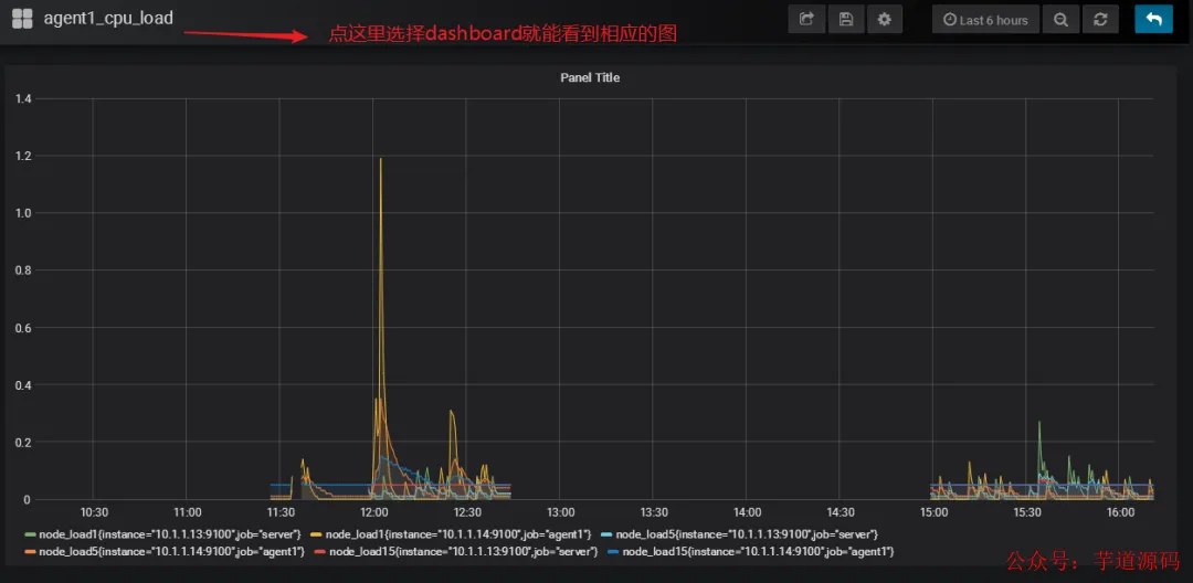
最后在 dashboard 可以查看到:
匹配条件显示:
③Grafana 图形显示 MySQL 监控数据
在 grafana 上修改配置文件,并下载安装 mysql 监控的 dashboard(包含相关 json 文件,这些 json 文件可以看作是开发人员开发的一个监控模板)。
参考网址:
https://github.com/percona/grafana-dashboards

































