此博客承接http://thedream.blog.51cto.com/6427769/1883367 来加深大家对grafana的使用,不单单停留在安装层面。因为网上grafana的使用介绍的很少
启用安装的zabbix插件
2.配置Data source。zabbix api哪里的用户名和密码指的是zabbix的用户名密码
3.测试
4.创建模板
这是zabbix插件自带的两个模板,里面模板的设置数据可以参考
设置模板的名字
5.创建模板变量
这里可以使用正则匹配,匹配主机组
这里要注意Query的格式,千万不要写错
6.创建Host name,Uptime,Memory,Root partition监控图像
Title这里是设置图像的名字,Span是设置图像的宽度,Height是设置图像的高度
group和host这里要使用变量,方便匹配主机!application和item 根据情况来选择
其他的几个监控项这里我就不赘述了,只说几个重点
coloring 这里的value是设置字体的颜色,根据个人喜好来设置!unit这里是设置获取监控值的单位。
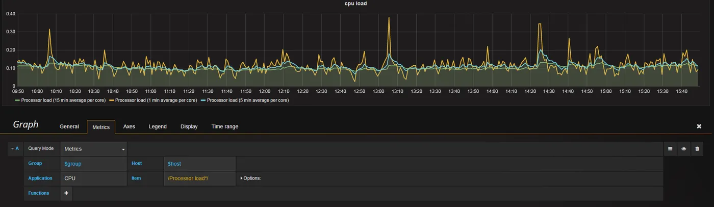
7.创建cpu load,memory,disk,network监控视图
这里我就以cpu load 来举例。其他的不赘述。参照例子,灵活使用!
item这里我使用了正则匹配,匹配1分钟。5分钟。15分钟的负载
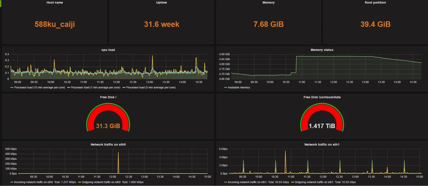
8.整体展示图
本文转自 shouhou2581314 51CTO博客,原文链接:http://blog.51cto.com/thedream/1883397,如需转载请自行联系原作者












