开发者学堂课程【宜搭低代码开发平台及认证教程 :宜搭认证课程-数据报表设计(二)】学习笔记,与课程紧密联系,让用户快速学习知识。
课程地址:https://developer.aliyun.com/learning/course/738/detail/13114
宜搭认证课程-数据报表设计(二)
四、报表搭建
充分条件:需要有一个数据集
数据来源:
①宜搭表单生成后用户填写的数据。
②用户自己上传的数据。
③通过多个宜搭表单处理过的数据
1.如何设计布局
首先搭建报表,需要明白设计报表的目的,设计报表的作用。然后设计报表整个布局样式,对各个组件位置进行设置。
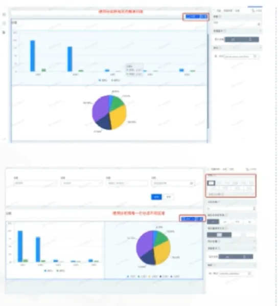
(1)使用布局组件:
可以使用布局组件来对布局进行整体设计。下图中上半部分对柱状图和饼状图使用了分组,下半部分对柱状图和饼状图使用了分栏:将一行隔离成不同区域
(2)自由拖拽组件:
可以在设计器中拖拽组件调整位置。
(3)使用大纲
在设计器右上角有 【大纲树】,在大纲树中调整组件间的位置,适用于组件较多或组件复杂时
2.如何配置组件
(1)选择数据集,有三种形式
在选择数据集时右边有【编辑】按钮,点击之后可以直接选择下拉数据集;
①直接选择下拉数据集
②多表关联
③数据准备生成,可以自己上传数据,链接数据库等
(2)如何配置组件-数据
选择字段有两种形式:1.第一种是下拉选择数据集中已有
字段。2.通过公式自定义字段,自定义字段可以通过 加号 进入字段选择然后点击右上角 计算公式 即可自定义字段;或者通过左上角【fx】按钮进入。例如 CASEWHEN(是否罗盘使用 “Y”,“1”“0”) 就是通过现有函数 CASEWHEN 编辑的自定义字段。
3.如何配置组件-数据
(1)维度:类以于分类,如本次例子,业务线就是一个维度不可进行计算
(2)度量:各个维度要看的值,可进行计算,如本次例子,表名的统计数就是要看的度量
通过维度和度量的设置就生成了一张饼图,看在不同业务线中表的分布情况
①链接:可以进行带参数的跳转
②格式化:如为数值或浮点类型,可以进行样式格式化(如小数变成百分比等)
③其他:设置展示的文字,比如把上面表名改成表数
4.如何配置组件-样式
样式:组件展示的样式,如大小、图例,X轴y轴位置、配色等
5.如何配置组件-其他
其他:如标题、编码等。例如设置图中柱状图_老的位置,左对齐居中或右对齐居中等。
6.如何配置筛选项
在组件选择区,选择所需要的筛选项,然后选择关联筛选项的字段,选择组件右边组件设计区会出现与该组件相关的配置。筛选项值实际是所筛选字段的值。
(1)配置席选项:
①左侧拖线筛选类型
②关联数据集的筛选字段
③设置默认值(如需要),默认值筛选项默认展示的值。
④设置展示值(如用部门编号查询部门名称,在 值() 中填写部门编号,在展示值中选择部门名称)
⑤配置展示样式(隐藏/展示方式/
⑥尺寸/宽度)
⑦其他配置:标题,提示文字等
7.如何使用公式








